Close

Atlassian + Sumo Logic integration

You can't improve what you don't measure. Teams using Atlassian and Sumo Logic can increase release velocity, improve reliability, and comprehensively monitor their CI/CD pipelines. 

With the Sumo Logic integration, industry-leading metrics are automatically generated from your DevOps tools and visualized directly in Jira Software.

Atlassian + Sumo Logic
marketplace slack

View all Sumo Logic and Atlassian integrations on the Atlassian Marketplace

Your favorite Atlassian products already integrate with Sumo Logic

Jira

Improve MTTR and reliability

Jira Software data seamlessly integrates with Sumo Logic, which allows team to benchmark performance to industry-leading DevOps and Research Assessment (DORA) metrics. 

Get a bird’s eye view of performance or drill down into actionable insights that identify areas to improve by team, project, or environment.

Seamless integration with Sumo Logic and Jira Software Data
Dashboard overview of Pipeline executions, alerts, and deploys in Jira Software

Boost collaboration

Get an overview of your planning and development processes.

Automatically create issues in Jira Software from Sumo Logic based on alerts or during real-time monitoring.

Easily identify critical metrics around issues, regression, and sprints. Measure and track progress of open/closed issues over time and audit administrative activity.

Improve performance

Get a high-level overview of issues, alerts, and build performance.

Monitor the status and health of CI/CD tools, identify alerts and builds that require attention, and uncover trends and outliers in software services. Plus, discover areas of improvement in your pull request, commit, and issue-resolution processes.

Sumologic alerts dashboard in Jira Software
Bitbucket Cloud
Sumologic pull requests dashboard in Jira Software

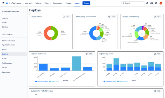
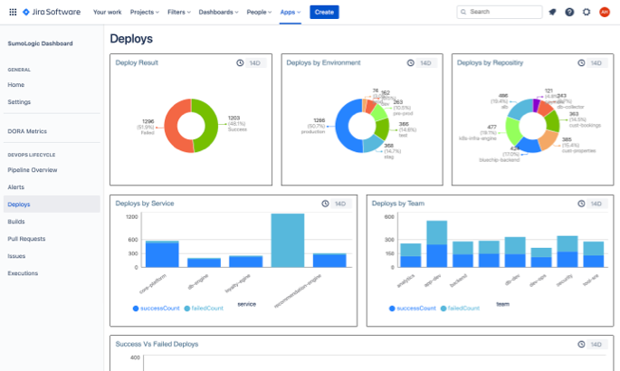
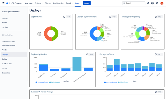
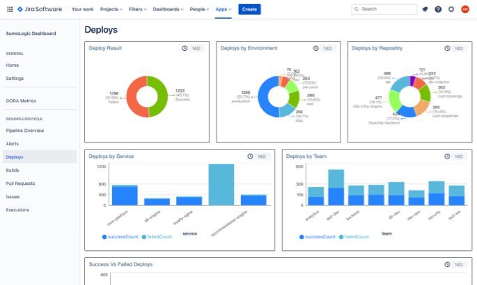
Improve lead time and deployment frequency

See how code review, commit, build, and deploy activities impact overall software delivery performance benchmarks.

Opsgenie

Translate Opsgenie data to key DORA metrics

Sumo Logic automatically integrates Opsgenie data into global metrics for meant time to resolve (MTTR) alongside the rest of your DevOps tools. Quickly identify bottlenecks in your CI/CD pipeline that slow down issue resolution.

Sumologic deploys dashboard in Jira Software

Why Sumo Logic and Atlassian?

Conversation illustration

End-to-end pipeline visibility

Real-time analytics to monitor and quickly remediate issues in your CI/CD pipelines.

Increase release velocity and improve reliability

Benchmark and optimize application development velocity and system reliability based on DORA metrics.

Set up in minutes

Install directly through the Jira Cloud app and get out-of-the-box dashboards for events across Bitbucket, Opsgenie, and the rest of your DevOps tools.


Resources

Writing tools illustration

Learn about Software Development Optimization

Increase release velocity, improve reliability and comprehensively monitor CI/CD pipelines with industry leading metrics and actionable insights

Video file illustration

See a product demo

Get an overview of how Sumo Logic works.

Book Illustration

Benchmark software delivery performance with Sumo Logic

Development teams can benchmark and optimize their software delivery performance with Sumo Logic’s Continuous Intelligence Platform.

Teams across the world rely on Atlassian+Sumo Logic

Image of user operating a computer

“Sumo Logic is providing the real-time insights and intelligence across our business to operate like a bank and protect our customer data.”

Jem Walters, Co-founder and CTO at Snoop

Read our latest DevOps resources

Learn about the features of Open DevOps

Connect with Sumo Logic + Atlassian users on the DevOps community

SUBSCRIBE TO OUR NEWSLETTER

Apps & Integrations Digest by Atlassian

Get expert tips and the latest news on best-of-breed tools and apps that integrate with Atlassian products