Jira Service Management is now more powerful than ever as part of Service Collection. Unlock exceptional service experiences with Rovo, Assets, and our new Customer Service Management app.
What is IT support? Streamline ITSM with an IT service portal
Streamline ITSM with an IT service portal
An IT service portal lets users report issues and check existing requests, improving request management and allowing agents to focus on more complex problems.
What is an IT service portal?
An IT service portal is an online hub where customers can seek help and support. The portal serves as a self-service center where users can find answers to common questions, submit service requests, and track the status of existing requests. In Jira Service Management, an IT service portal corresponds to each service desk. You can find the equivalent of a self-service portal in Jira Service Management in the help center, which aims to provide simple access to its customers.
What is the help center in Jira Service management?
In Jira Service Management, the help center holds all the service portals so customers can easily find relevant information and file requests. Whether you need to contact IT support, HR, sales, or any other team, the help center has portals where you can email, submit a request ticket, or even chat.
Within the help center, also called the IT service desk or IT service portal, users can submit technical issues, request software installations, and ask the IT support team questions. The IT help center portal provides a single point of contact for all IT-related questions, issues, and service requests.
Benefits of an IT service portal
ITSM software can improve your employees’ overall work experience with an intuitive and helpful portal that is a central hub for IT support.

Enhanced user experience
An IT service portal enhances user experience by offering self-service options like knowledge bases and guided troubleshooting. It is a central hub for all IT support, featuring ticketing systems, chat support, remote access, and software downloads. The right IT service portal can become the center of an employee's work experience, providing smooth support that elevates their day-to-day work.
Consistent support
ITSM features, such as knowledge base articles, how-to guides, and FAQs, give users immediate answers to common questions. Users can search these resources to find solutions on their own, reducing the need for support requests. A centralized support portal ensures consistency by providing users with a single source for up-to-date information, solutions, and request channels.
Better incident management
IT service portals streamline incident management by centralizing reporting, tracking, and knowledge access. They serve as hubs for change, asset, and knowledge management, making recording system updates and configurations easy. Over time, this knowledge-based portal becomes a valuable resource for automating incident communication and incident response.
Improved communication
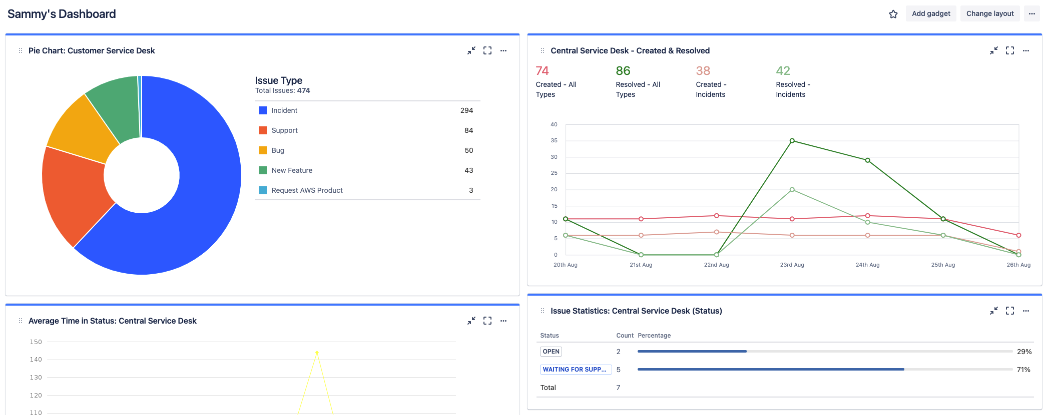
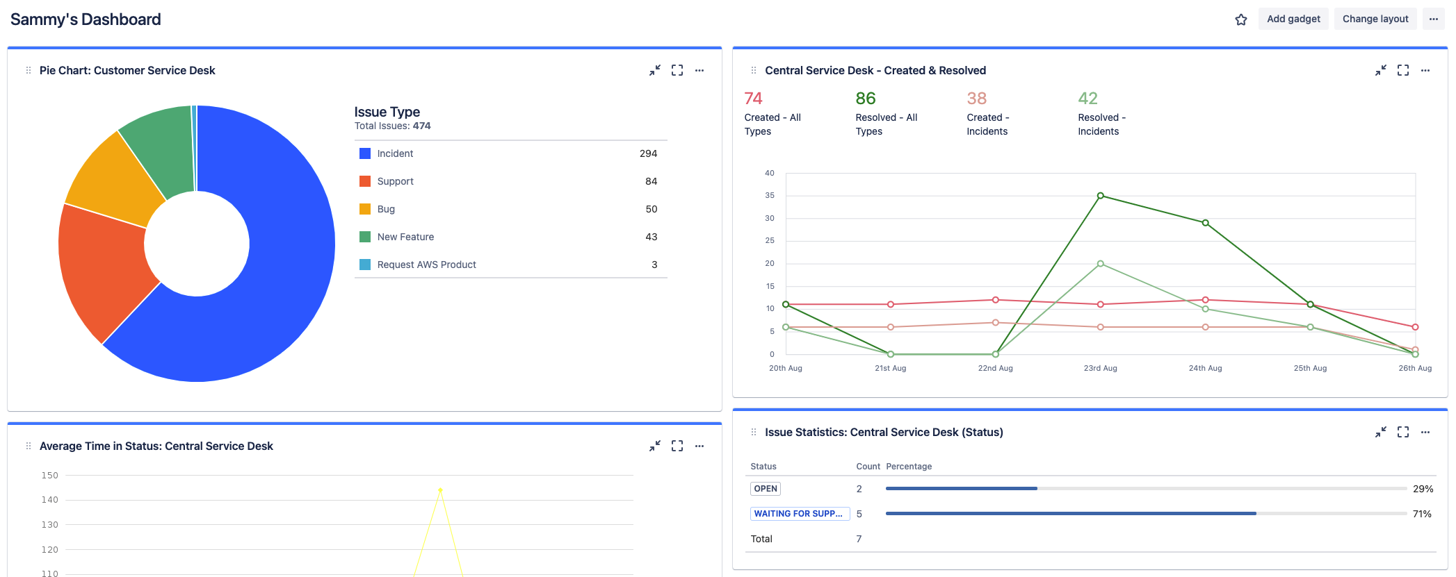
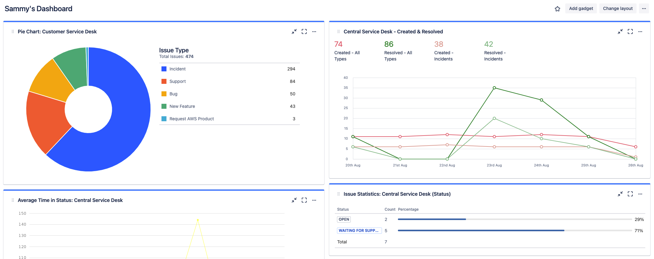
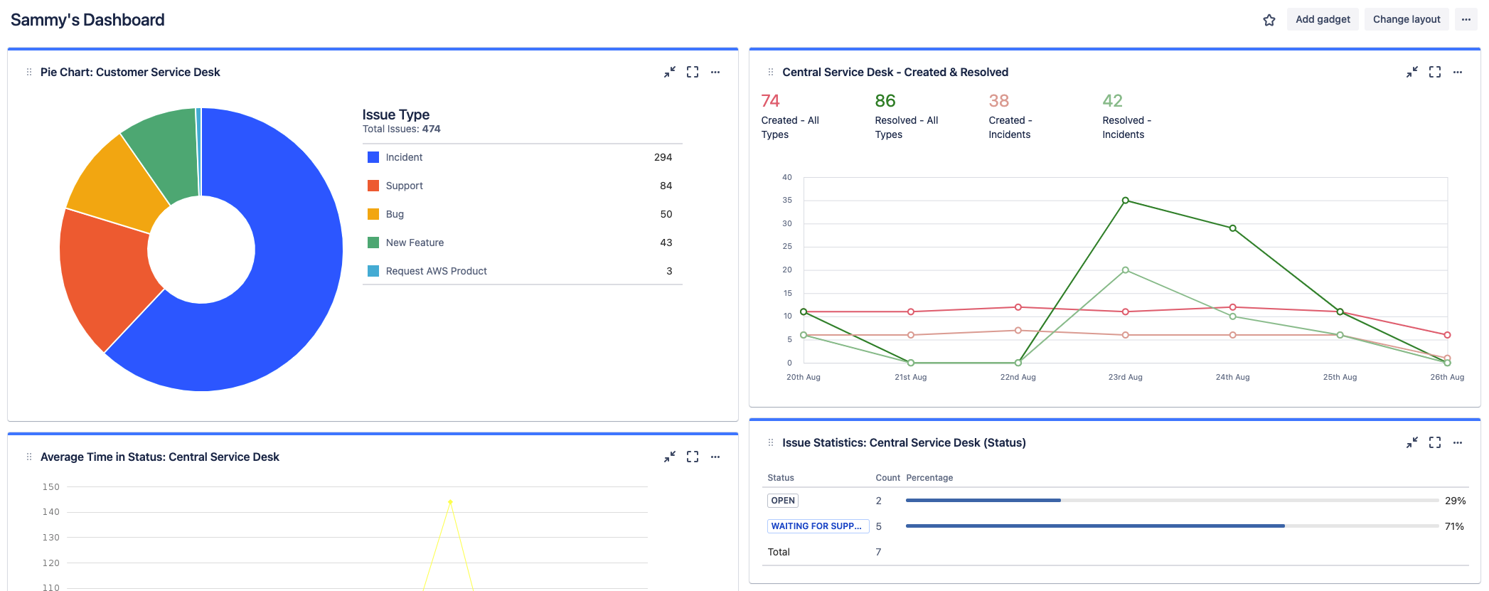
IT service portals enhance communication by providing a single access point for incident reporting. They help IT teams efficiently handle high request volumes and offer valuable insights into incident details, including volume, type, and resolution time. This visibility helps identify bottlenecks, resource constraints, and areas for improvement.
Key features of an IT service portal

Self-service capabilities
An IT service portal empowers users by providing self-service options that allow them to resolve issues and request services without contacting the IT help desk. An effective IT service portal can also help maximize productivity by empowering users to be more self-sufficient while reducing the burden on your IT help desk team.

Service request management
Jira service desk provides IT teams with a centralized and organized way to manage all incoming service requests from their customers and employees. The ticketing system allows for effective communication, tracking, and issue resolution to improve the overall service experience.

Reporting and analytics
Reporting and analytics capabilities give IT teams a comprehensive view of service performance. This helps them monitor key metrics, identify issues, and make data-driven decisions to continuously improve IT operations. The portal centralizes performance data and dashboards, making it easy for teams to access insights whenever needed.
Best practices for using an IT service portal
When using Jira Service Management, every company must tailor its IT service portal to best meet the needs of its specific teams and employees. While there are common features to look for in an IT service portal, each company will need to customize the experience for their service teams and employees.
The key is understanding your users and their daily interactions with the portal. Best practices include the following:
Prioritize the user experience: Ensure that the portal is intuitive and easy to navigate, focusing on streamlining user interactions to improve satisfaction and efficiency.
Customize the user experience: Adapt the portal's features and layout to align with different teams' specific needs and workflows.
Maintain a comprehensive knowledge base: Develop a detailed repository of information and solutions to empower users to resolve issues independently.
Implement efficient request management workflows: Refine processes for handling requests to minimize response times and ensure that users receive timely and effective support.
Use Jira Service Management for your IT service portal
Recommended for you
WHITEPAPER
The Total Economic Impact™ Of Atlassian For ITSM
The Total Economic Impact™ of Atlassian Jira Service Management. The report includes cost savings and business benefits enabled by Jira Service Management.
WHITEPAPER
Atlassian's guide to agile ways of working with ITIL 4
ITIL 4 is here—and it’s more agile than ever. Learn tips to bring agility and collaboration into ITSM with Atlassian.